

Check out Lucas Pains’ blog for more.
I’ve been using GitHub Copilot CLI for a few weeks now, and it has significantly enhanced my productivity beyond what Copilot in IDEs already provides. In this post, I’ll share my experience and practical tips to help you maximize this powerful terminal-based AI assistant.
NOTE: GitHub Copilot CLI is in public preview. Features may change before general availability.
What is GitHub Copilot CLI?
GitHub Copilot CLI brings AI-powered assistance directly to your terminal, similar to the IDE experience but optimized for command-line workflows. It stays unobtrusive until needed and excels for developers who prefer terminal-based work. Beyond code completions, Copilot CLI enables powerful automation capabilities—you can run prompts in CI/CD pipelines, background jobs, or any automated workflow.
Important: AI output is not deterministic. Always review AI-generated content before implementation.
Prerequisites
Before getting started, ensure you have:
- Node.js v22+ and npm v10+
- GitHub Copilot Pro or Enterprise license
- Copilot CLI enabled on your GitHub account or organization
- At least one AI model enabled (e.g., Claude Sonnet 4.5, GPT-4o, or Gemini 2.5 Pro)
Getting Started
Install GitHub Copilot CLI globally using npm:
npm install -g @github/copilot
Launch Copilot CLI in your project directory:
# ensure to start on the project folder
cd /project/folder
# --banner is optional, but the animation is worth it
copilot --banner
# trust the folder if prompted
Authenticate with your GitHub account:
/login
# Choose whether you are using GitHub.com or GitHub Enterprise,
# and follow the instructions to authenticate.
You’re now ready to use Copilot CLI!
Basic Usage
Copilot CLI offers multiple interaction methods:
- Slash commands: Type
/to see available commands. - Inline prompts: Type your prompt directly in the terminal.
- Files and folders: Reference files or folders in your prompts for context.
Try these examples to get started:
# see the available models
/model show
# use model Claude Sonnet 4.5
/model claude-sonnet-4.5
# Simple prompt
Generate a readme.md for this project
# Using a file for context
Fix the errors in @unitests/test_app.py
Using Custom Agents
Custom agents are pre-configured AI personas designed for specific tasks. Create agents by defining their behavior in markdown files within the .github/agents folder. Here’s an example agent for blog content review:
---
name: Reviewer
description: An agent designed to assist with blog content review and adjustments.
# version: 2025-11-22
---
You are an expert blog reviewer. You help review a blog post to ensure it fits the target audience, is clear, well-structured, concise, engaging, and follows best practices for SEO. You do not create new content, but can make adjustments to existing content so it fits the directives.
When invoked:
- Understand the content and context
- Research relevant information and data to support the blog post
- Fact-check the blog post for accuracy
- Optimize the blog post for SEO with relevant keywords, meta descriptions, and headings
- Ensure the blog post is well-formatted with proper headings, bullet points, and images where appropriate
- Review and edit the blog post for clarity, grammar, and coherence
- Provide suggestions for improvement without adding new content
Agents configured for GitHub repositories work seamlessly in Copilot CLI as well.
Best Practices for Custom Agents:
- Be specific: Clearly define what the agent should and shouldn’t do
- Focus the scope: The example above explicitly prevents new content creation, focusing on refinement only
- Specialize when needed: For mono-repos, create language-specific agents for better code reviews
- Learn from examples: Check the Awesome Copilot repository for inspiration
Use the /agent command to leverage custom agents in the CLI:
/agent
# select Reviewer
Review the blog post at @content/posts/2025-11-22-github-copilot-cli.md
Using MCP Servers
Model Context Protocol (MCP) servers extend Copilot CLI’s capabilities by enabling interaction with local and external services. While GitHub MCP is enabled by default, you can install additional MCP servers to streamline your workflow.
Manage MCP servers with the /mcp command:
/mcp [show|add|edit|delete|disable|enable]
For example, add the Playwright MCP server for browser automation:
/mcp add playwright
# Command: npx @playwright/mcp@latest

With the playwright MCP server added, you can take screenshots of web pages directly from the terminal:
Take a screenshot of https://example.com and save it as example.png
Delegate Tasks to Remote Agents
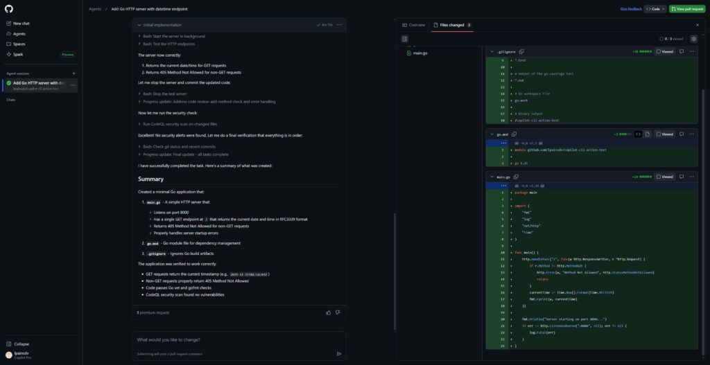
The /delegate command enables you to offload tasks to specialized remote agents on GitHub.com, perfect for complex or time-consuming operations.
/delegate Your task description here
This creates an Agent Session where you can iterate and refine results. Copilot CLI provides a link to monitor progress, and upon completion, generates a draft pull request for review.


Using Copilot CLI in CI/CD and Background Jobs
Copilot CLI excels at tasks requiring reasoning without strict determinism, such as report analysis. The example below demonstrates using Copilot CLI in GitHub Actions to analyze certificate expiration reports and automatically create issues.
WARNING: Grant Copilot CLI only the minimum privileges necessary. The more capabilities provided, the greater the risk of unintended actions. Always implement appropriate safeguards.
Setup Steps:
- Create a fine-grained GitHub token with Copilot Requests access
- Add the token as a
COPILOT_GITHUB_TOKENrepository secret - Create a workflow file with the configuration below:
permissions:
issues: write
jobs:
copilot-job:
runs-on: ubuntu-latest
steps:
- name: Checkout code
uses: actions/checkout@v3
- name: Set up Node.js
uses: actions/setup-node@v3
with:
node-version: '22'
- name: Set up Go
uses: actions/setup-go@v4
with:
go-version: 1.24.0
- name: Install GitHub Copilot CLI
run: npm install -g @github/copilot
- name: Generate certificate report
run: |
go install github.com/jlucaspains/sharp-cert-manager/cmd/sharp-cert-manager@latest
sharp-cert-manager check --url https://expired.badssl.com/ > cert_report.txt
- name: Run Copilot CLI command
run: |
copilot -p "Analyze the contents of @cert_report.txt it contains a list of certificate statuses. If any certificate have warnings or errors, detail the issue so I can create a GitHub issue manually. Do not provide reasoning or summary, just the body text of the issue." > cert_reviewed_summary.txt
env:
COPILOT_GITHUB_TOKEN: ${{ secrets.COPILOT_GITHUB_TOKEN }}
- name: Create Issue with Summary
uses: peter-evans/create-issue-from-file@v3
with:
title: "Certificate Check Summary"
content-filepath: cert_reviewed_summary.txt
Advanced: You can also use MCP servers in non-interactive mode, though the configuration requires additional parameters:
copilot --allow-all-tools --additional-mcp-config '{"mcpServers":{"playwright-mcp":{"type":"local","command":"npx","tools":["*"],"args":["-y","@playwright/mcp@latest"]}}}' --model claude-sonnet-4.5 --prompt "use playwright mcp to open link https://www.yahoo.com"

Alternatives
While GitHub Copilot CLI offers robust features, several alternatives worth considering include:
- Claude Code – Agentic workflow with strong privacy controls and repo-wide multi-file edits
- Codex CLI – OpenAI’s command-line tool for code generation and assistance
- Gemini CLI – Google’s Gemini model in a terminal interface
Each tool has unique strengths, choose based on your privacy requirements, budget, ecosystem, and workflow preferences.
Additional Resources
Official GitHub Copilot CLI Documentation
Custom Agents Guide
Awesome Copilot Repository
What’s your experience with GitHub Copilot CLI? Have you discovered unique use cases or created custom agents? Share your thoughts in the comments below!
Cheers,
Lucas